Building a Custom ERP to Optimize Heavy Equipment & Manpower Management in the Middle East

ARABIAN MACHINERY & HEAVY EQUIPMENT CO, a leading heavy equipment and manpower rental company in the Middle East, faced limitations with their existing Oracle ERP solution. Customizing it to meet their specific operational needs proved difficult and time-consuming. They sought a more flexible and efficient solution to manage equipment, manpower, and facility operations seamlessly.

We partnered with AMHEC to design and develop a custom web application using Laravel PHP which runs over its own premise cloud. This bespoke platform addressed their unique requirements by encompassing various modules:

  • Equipment & Manpower Management: Track and optimize your fleet of equipment and skilled personnel, ensuring seamless deployments and utilization.
  • Customer Contracts & Jobs: Manage customer agreements, operational jobs, and daily scheduling with precision, guaranteeing client satisfaction and project success.
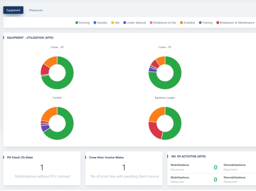
  • Visual Scheduling & Tracking: Gain real-time insights with a dynamic calendar view for equipment and manpower, equipped with multi-attribute filtering for effortless navigation and control.
  • Multi-Dimensional Reporting: Extract actionable insights from comprehensive reports, covering daily, monthly, and customized timeframes, to optimize resource allocation and drive informed decision-making.
  • Interactive Dashboards: Stay on top of your business with intuitive dashboards that present key performance indicators and operational trends at a glance.
  • User-Controlled Workflows: Define and enforce user-specific permissions and workflows, ensuring data integrity and seamless collaboration across teams.

Through our collaborative approach and in-depth understanding of AMHEC's needs, we delivered a custom ERP solution within a mutually agreed timeframe. This resulted in:

  • Increased Operational Efficiency: Streamlined processes and real-time data insights led to improved operational efficiency and reduced costs.
  • Data-Driven Decision Making: Comprehensive reporting and analytics empowered AMHEC to make informed decisions based on accurate data.
  • Scalability & Flexibility: The custom-built platform allows AMHEC to easily adapt and expand as their business grows.
AMHEC's story exemplifies our commitment to delivering innovative and tailored solutions that empower businesses to thrive in the digital age. We are proud to be their partner in optimizing their operations and achieving sustainable growth.

Ready to launch your digital journey?

We are more than just a company, we are a digital family, united by a passion for creating remarkable experiences and pushing the boundaries of what's possible. Are you ready to join us on this journey?

CONTACT US